主营业务

轨道交通设备及配件、水资源循环利用和水生态环境保护、测控设备、电气设备、工业自动化系统的开发

轨道交通

智慧水务

工业自动化

产品及解决方案

包含工业自动化、信息化系统、SCADA、物联网IOT以及机器视觉等

平交道口智能安全防护

平交道口智能安全防护

以物联网(IOT)技术为基础,结合GNSS、智能视觉与智能化控制,实现了平交道口智能化感知,安全预警、智能识别和联动控制。
平交道口智能安全防护
轨道交通
货车装载状态监测系统

货车装载状态监测系统

实时采集运行中列车及货物的装载状态,生成高清晰彩色视频图像并按车体区分,实现预检作业的快速发现、快速定位、快速标记、及时报警等功能。
货车装载状态监测系统
轨道交通
焊轨生产管理系统

焊轨生产管理系统

在整个焊轨工艺过程中实现采集与监控生产作业信息的管理系统,系统按不同工位或角色将系统划分为各独立的子系统,各子系统以中心服务器为核心,完成其对应生产所需数据的实时采集、监管和信息化的管理。
焊轨生产管理系统
轨道交通
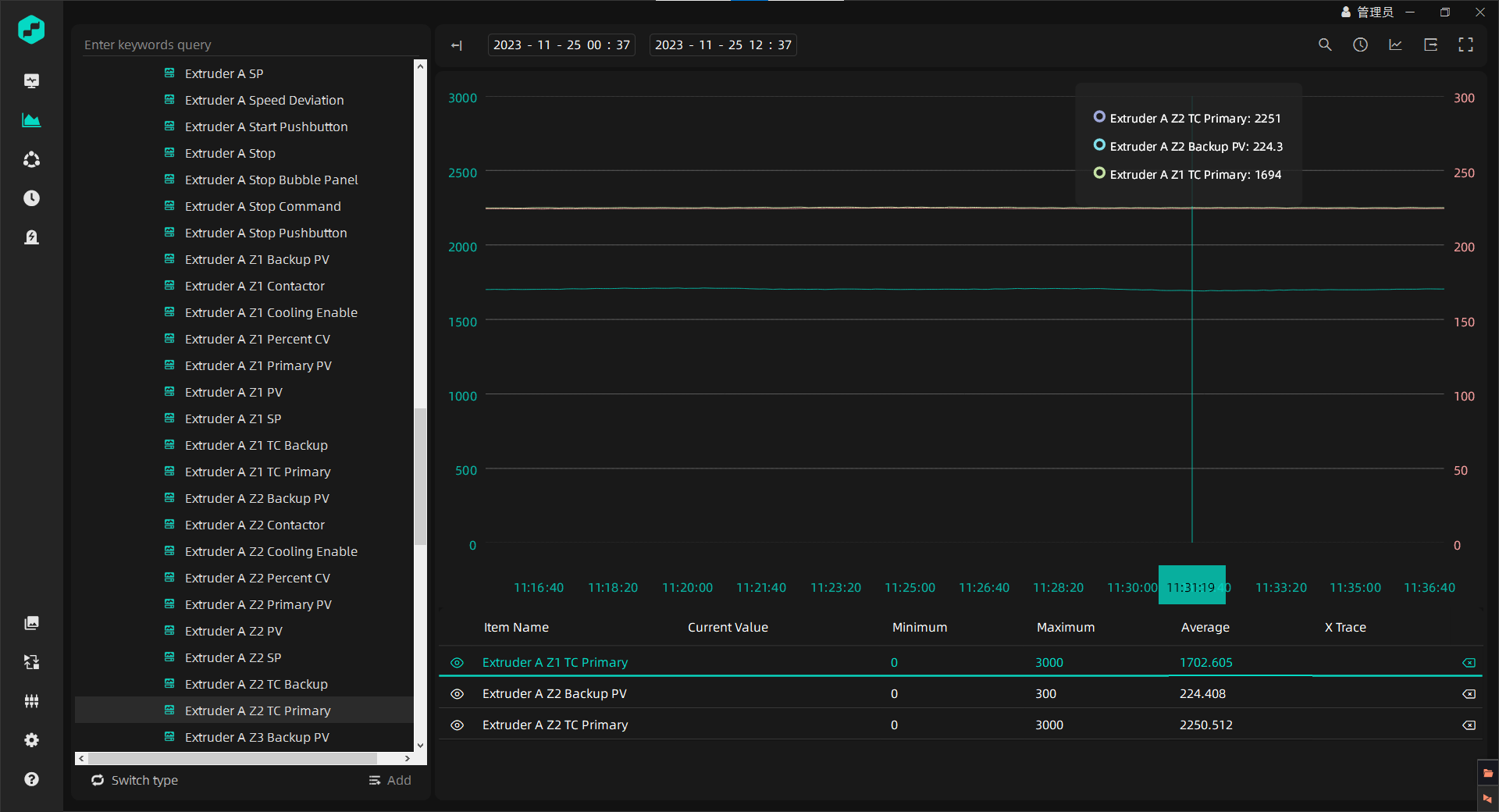
SCADA系统

SCADA系统

生产运转监控系统实现了生产车间设备运转数据的实时采集,支持动态配置及维护监测数据、监测画面可动态部署即时生效。
SCADA系统
工业自动化
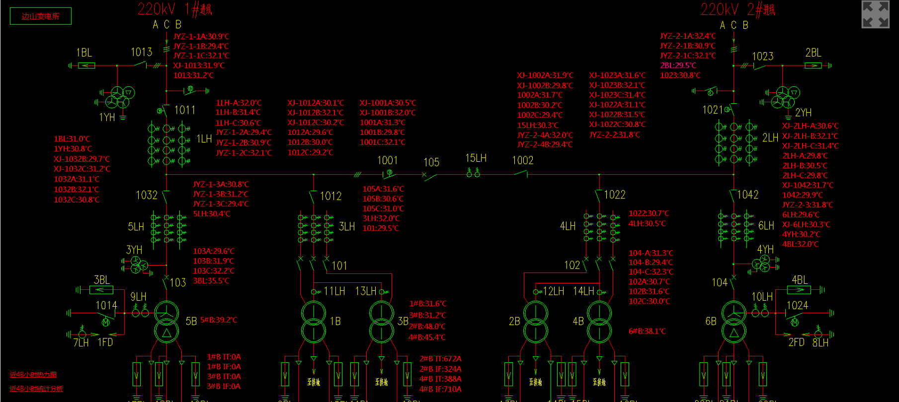
供电设备地面监测装置

供电设备地面监测装置

主要应用在接触网及供电的设备运用和管理上,实现使用人员对设备状态的查看、实时监控、统计分析等功能,系统使设备运用智能化管理。
供电设备地面监测装置
轨道交通
工具管理解决方案

工具管理解决方案

对上道人员以及工具间工具实时监控、实时上传、自动扫描,保证携带的工具避免丢失或遗漏,使工具管理智能化。
工具管理解决方案
物联网

服务与支持

为您提供7×24小时的专业服务,以及多样化的支持计划和专家服务,满足您从实施、日常运维到优化升级等全周期需求,让产品运转更加高效敏捷。

多样化定制

为您提供高度灵活的支持服务,您可根据自身所需的支持扩展功能

全生命周期

服务您的设备从需求、规划、设计、生产、经销、运行、使用、维修保养、直到回收再用处置

专业保障

企业高新技术企业认定、取得ISO9001质量管理体系认证,已获得了多项专利,并与多所高校达成了校企合作